Game CG Character XL Version
0
0
0
0
CGI styleAnime SceneGirlBoyPhysical/Facial featureAnimal
Game CG Character XL version
Recently Updated: First Published:















Trigger word: hero (recommended to include)
Recommended large model:AiARTiST Special ACG Playground SDXL V6-Hyper
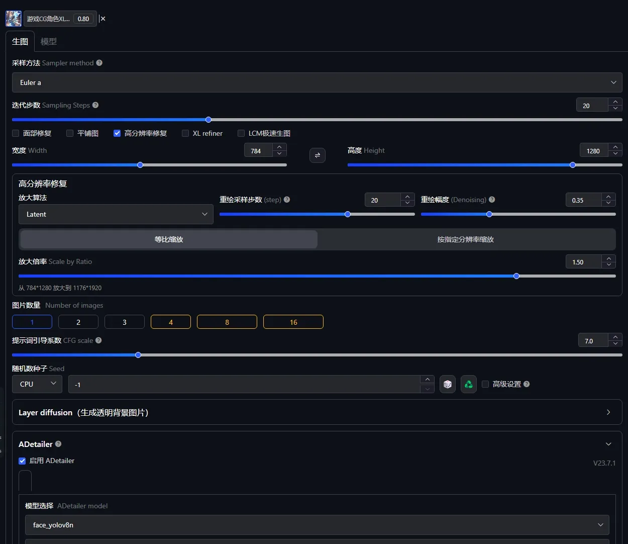
Common parameters:
Sampling method: Euler a
Number of iterations: 30
Dimensions: 960X1280 (recommended to upscale in high definition)1024x1360 Rectangle optimal 1024x1024
Enable high-resolution restoration: 1.5
Prompt word guidance coefficient: 7
Upscaling algorithm: Latent
Repaint magnitude: 0.35 (personal preference)
Facial restoration: Select ADetailer model: face_yolov8n

Discussion
Most popular
|
Newest
Send
Coming Soon
Download
(0.00KB)
Version Details
Type
Generation Count
0
Downloads
0
Recommended Parameters
Recommended Checkpoint
None
Recommended weight
0.8
CFG
7
VAE
None
Gallery
Most popular
|
Newest
